蝴蝶云广告DSP广告商后台首页一览

①:蝴蝶云广告DSP广告商后台功能栏

②:蝴蝶云广告DSP广告商权限到期日期

③:广告商提供非本平台广告资源按钮和充值按钮

④:由上到下分别是:广告商划分广告收益、广告商基本信息、收益提现快捷按钮

⑤:广告预审收益和平台推广收益

⑥:平台广告总条数、投放中广告条数


①:活跃用户占比,可进行每日、周、月等筛选

②:全国用户转换率前十排行榜

③:推广实时收益昨日与今日数据、云平台收益浏览量等昨日与今日数据


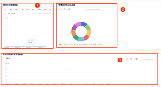
①:媒体资源收益统计

②:媒体资源成交量占比统计

③:户外和网络媒体资源收益
